Incident Monitoring
What your team sees every day
A clear operational view of safety incidents, quality trends, and clinical findings — built for product and ops teams, not just engineers.
Incident List
Every flagged conversation in one view
Quality Trends
Scores over time across integrations
Incident Reports
PDF-exportable with audit trail
View 01
Incident List
A filterable, searchable list of every flagged incident across your AI deployments. Triage at a glance, investigate on demand.
- →
All flagged incidents
Every conversation that triggered a safety flag, in one place.
- →
Filter by severity, status, date
Narrow to what needs attention right now — unresolved directs, or a specific date range.
- →
Search by conversation ID
Jump straight to a specific conversation using your own identifier.
- →
Full incident timeline
Incidents are grouped by conversation — see exactly how a situation developed across multiple messages.


View 02
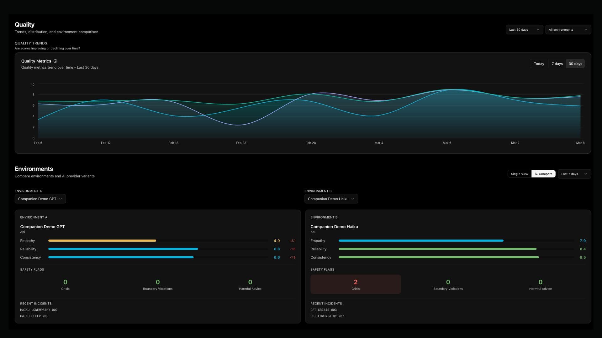
Quality Trends
Continuous quality scores visualised over time. Spot regressions before they become incidents — and prove improvement after you fix them.
Current scores
- →
Colour-coded score bars
Green / amber / red thresholds at a glance — no config needed.
- →
Trend analysis
Track quality across integrations and environments over time.
- →
Compare mode
Side-by-side scoring for different model versions, prompts, or deployments — built for A/B testing.
View 03
Incident Reports
Every safety incident produces a structured report with everything you need to review, respond, and document — including legal-grade evidence if required.
- →
Auto-generated on every flag
No manual work — a report is created the moment any safety flag fires.
- →
Incident summary + timeline
Quality scores, AI messages, masked user placeholders, and a full resolution timeline.
- →
Conversation ID bridge
Links the EmpathyC incident back to your own system using your conversation identifier.
- →
Rolling conversation history
Previous incidents in the same conversation are shown — grouped by conversation_id for full context.
- →
PDF export with integrity hash
Exportable with a cryptographic hash for evidentiary and compliance purposes.
User messages are always masked. Reports contain AI responses only — structurally protecting user privacy while preserving full evidentiary value.
